Не открытый, но всё же VoIP
Тихий ужас. По прожорливости ресурсов, по быстродействию, юзабильности и адекватности. Скорость выполнения любого сервиса типа start | stop | restart напоминает 286 машину.
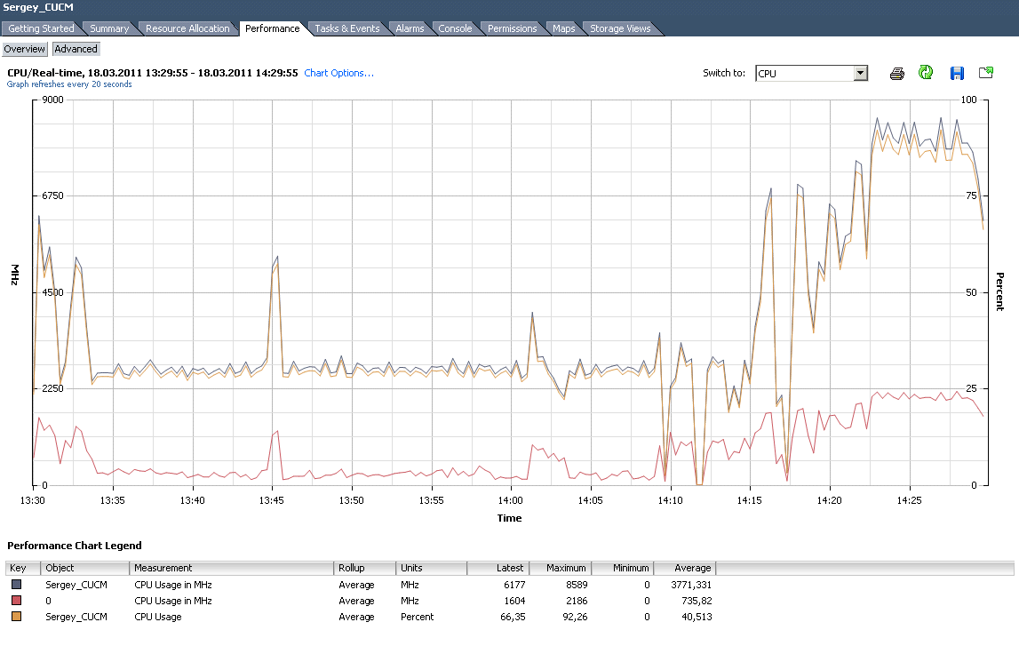
И в результате:
Error Message "Error occurred during find. java.sql.SQLException: Failed to get Connection.Connector(NOT CONNECTED: Driver=com.informix.jdbc.IfxDriver;)

